
Creeper SEO Audit
Detect and Fix Your Website’s Hidden Speed Issues—Fast.
3 followers
Detect and Fix Your Website’s Hidden Speed Issues—Fast.
3 followers
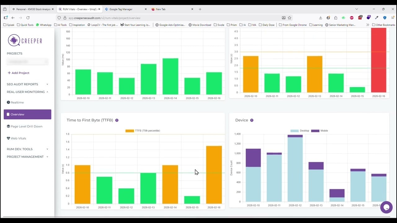
Creeper combines a deep technical SEO site audit with real-user monitoring to help you fix crawl issues and speed bottlenecks fast. Scan every page for 300+ issues, get an SEO health score, and follow actionable fixes that improve rankings and UX. Creeper also tracks Core Web Vitals (LCP, INP, CLS) from real users across devices and locations, so you optimize what affects conversions. Need hands-on help? The team offers website speed optimization and SEO audit implementation services.











Excited to launch Creeper. It's built because SEO audits were always messy—too many tools, too much noise, and no clear priorities. Websites “worked” but rankings still dropped.
Creeper helps teams find what’s actually hurting SEO + performance and what to fix first. During development it evolved from a crawler into a full audit + insights workflow.
@fizza_hassan_khan It's also worth mentioning that we initially created Creeper for internal use on client projects because we wanted to monitor all the crucial components of any given website's technical performance in one place, including realistic Core Web Vitals numbers. In other words, it is an all-in-one tool for day-to-day operations of an SEO agency, by an SEO agency.
In retrospective, I can say that we were relying too much on PageSpeed scores. Creeper RUM showed the real experience across devices, networks, and actual visitors. It helped us prioritize the fixes that made a real difference to real users.