Nexel
Chat with your messy Excel files together using AI
2 followers
Chat with your messy Excel files together using AI
2 followers
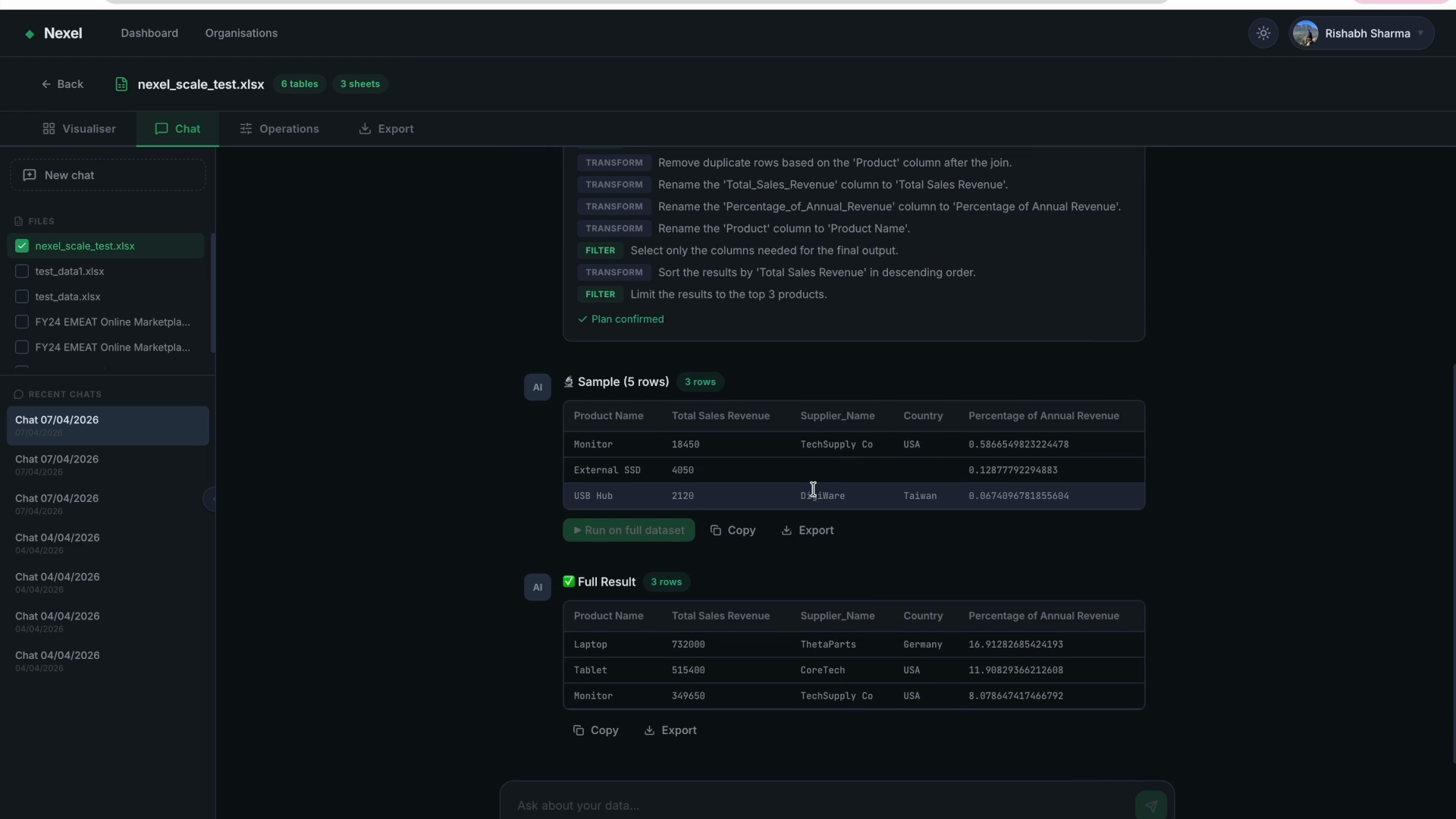
Nexel — AI-powered Excel intelligence platform Nexel parses your Excel files — no matter how messy — and lets you chat with the data using AI. It detects every table across every sheet, even ones starting at random cell positions, and maps cross-sheet formula dependencies. Upload a file, see it visualized, ask a question in plain English, get an answer. Includes a built-in operations panel for instant calculations, export to xlsx/csv/pdf/markdown, and org support for teams.







