
PlatformtaxHub v1.0.44
Tax & financial hub for multi-platform earners
2 followers
Tax & financial hub for multi-platform earners
2 followers
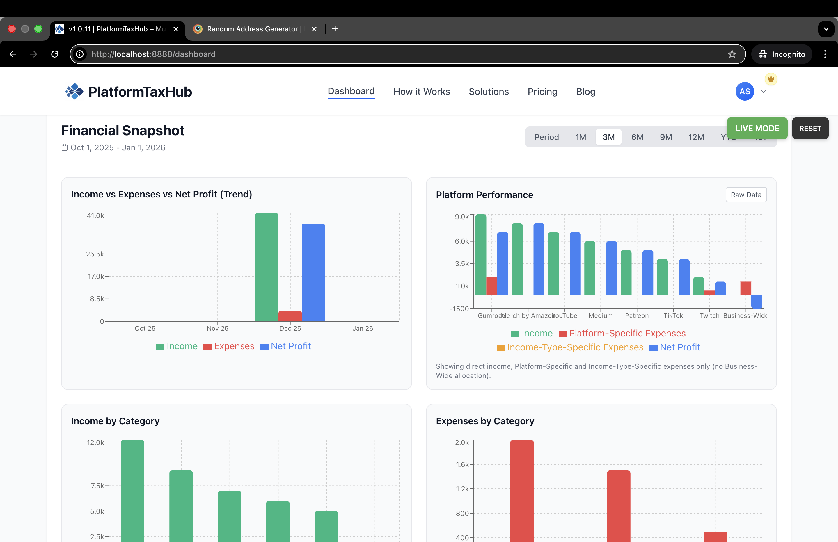
The first unified tax & financial dashboard for platform earners. Track global multi-income from 65+ platforms get real-time tax estimates, aggregate income and expenses. Built specifically for the modern worker - gig workers, creators, freelancers, online sellers and rental hosts. Unlike QuickBooks (for the traditional business) or spreadsheets (manual effort). My mission is to give you a system that works effortlessly and in real time. Free calculators and bonuses included.









Hi Product Hunt š
I just launched PlatformTaxHub after 9 months of building with free tools, no code experience and way too many AI companions that kept apologizing to me.
I broke every startup rule:
ā No validation before building
ā No MVP testing
ā Not a coder
ā Not in my 20s making apps in "24 hours"
ā Not a marketing person
ā Actually a private person (so this launch is terrifying)
But I knew three things:
- A decade's worth of experience as a financial controller/accountant transforming businesses and decided to solve my own problem.
- Research showed 154M-435M people earning from platforms worldwide, have the same problem I have and current tools are failing them.
- Plus my Sheer stubbornness (you'll see why if you follow my journey)
The very short version:
I fired my accountant because they weren't saving me money on taxes.
Watched 20-year-olds on YouTube "build apps in 24 hours." Thought: why not me?
Decided to build with free tools. Created Tax Guides pdfs and pivoted to feeding them to AI. That's when I fell down the rabbit hole...
Dyad. Meku. Perplexity. Deepseek. Qwen. Claude. Gemini. Copilot of coding for free. Each one taught me something (mostly patience). My 350-line file became 200 lines. Then 750 lines with icons I never asked for.
Like asking someone to paint a room white and they paint walls red and give you concrete furnishings as a bonus.
100 tabs open. 4 browser windows. 3 hours of sleep. No proper food. Could not phone a friend and could not turn back. Couldn't stop.
Then my friend (who I'd sent the MVP to months ago) finally responded: "I love it. I feel confident using it."
That's when I knew........
ps: would like to know if you would love to hear the whole story of building PlatformTaxHub v1.0.44?